asdar.id menyediakan Member Premium Download untuk download file tanpa embel-embel iklan dan halaman, apa lagi harus menunggu timer yang begitu lama. Dengan berlangganan Member Premium Download, semua file dapat didownload dengan singkat langsung menuju ke sumbernya!, klik DISINI untuk DAFTAR atau DISINI untuk LOGIN :-) Jika ada pertanyaan silahkan hubungi Admin DISINI. Untuk cara download file Member Free Download, bisa membaca Tutorial Download yang ada dibawah Timer (halaman Safelink) saat menekan tombol download.Halo rekan-rekan arsitek dan sipil, apa kabar kalian hari ini? Saya doakan semoga kalian sehat selalu. Artikel kali ini saya akan membagikan referensi Gambar Detail Potongan Bantalan Pot Jembatan DWG AutoCAD kepada kalian secara gratis tanpa dipungut biaya apapun. Gambar ini sangat cocok untuk anda yang mencari referensi gambar AutoCAD, terlebih lagi untuk pelajar khususnya mahasiswa.
Pengertian Bantalan Pot Jembatan
Bantalan pot jembatan adalah perangkat tumpuan struktural yang dipasang di antara struktur atas jembatan (gelagar atau girder) dan struktur bawah (pier atau abutment), yang berfungsi untuk meneruskan beban dari jembatan ke pondasi sekaligus mengakomodasi pergerakan dan rotasi akibat beban, suhu, serta pengaruh lingkungan. Bantalan ini dinamakan “pot” karena bentuknya menyerupai wadah (pot) yang berisi material elastomer sebagai elemen utama penyalur gaya.
Secara teknis, bantalan pot terdiri dari silinder baja (pot), bantalan elastomer di dalamnya, piston baja, dan pelat geser. Elastomer di dalam pot berfungsi menahan beban vertikal yang besar, sementara sistem geser dan rotasi memungkinkan pergerakan horizontal dan sudut rotasi kecil tanpa menimbulkan tegangan berlebih pada struktur jembatan. Dengan sistem ini, bantalan pot mampu menahan beban berat dengan dimensi yang relatif ringkas.
Bantalan pot banyak digunakan pada jembatan bentang menengah hingga panjang, terutama jembatan baja dan beton prategang, karena memiliki kapasitas beban tinggi dan ketahanan yang baik terhadap keausan. Jenis bantalan pot dapat dibedakan menjadi bantalan tetap (fixed), bantalan geser satu arah (guided), dan bantalan bebas (free), sesuai dengan kebutuhan pergerakan struktur jembatan.
Secara keseluruhan, bantalan pot jembatan merupakan komponen penting dalam sistem struktur jembatan yang menjamin penyaluran beban secara aman, mengurangi tegangan akibat perubahan suhu dan beban lalu lintas, serta meningkatkan umur layanan dan kinerja jembatan secara keseluruhan.
Download Gambar Detail Potongan Bantalan Pot Jembatan DWG AutoCAD
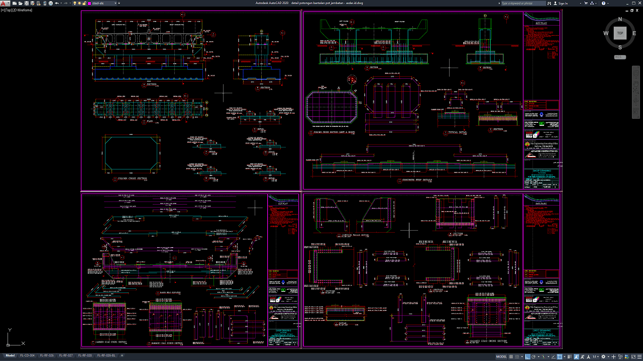
File yang saya bagikan kali ini menyajikan gambar detail potongan bantalan pot jembatan yang cukup lengkap. Gambar bantalan pot jembatan ini terdiri dari potongan dan detail. Anda juga bisa memodifikasi gambarnya sesuka anda asalkan sesuai dengan standar bantalan pot jembatan. Gambar ini saya dapatkan di Internet, mohon maaf jika didalam gambar ada keterangan yang tidak lengkap mohon dimaklumi.
Hanya sekedar untuk memberikan referensi pembelajaran ataupun acuan gambar kerja. Ini sangat bagus untuk pemula atau yang baru menekuni bidang arsitektur maupun civil engineering. Silahkan disesuaikan dengan gambar utamanya jika ingin membuat detail-detail lainnya, tentunya harus memahami dulu detail bantalan pot jembatan.
Gambar ini sudah dalam format .dwg yang artinya anda bisa langsung membukanya melalui aplikasi autocad versi terbaru atau paling lama versi 2004, selain itu anda juga bisa mengedit langsung untuk memodifikasi agar sesuai selera atau kebutuhan desain anda.
Bagi teman-teman yang tidak ingin banyak embel-embel saat mendownload file di asdar.id, saya menyediakan Member Premium Download untuk mempermudah teman-teman mendownload langsung ke file aslinya. Jadi tidak perlu terganggu lagi dengan banyak iklan atau halaman yang terbuka, yang minat silahkan daftar DISINI. Silahkan didownload Gambar Detail Potongan Bantalan Pot Jembatan DWG AutoCAD dibawah ini:
Detail Potongan Bantalan Pot Jembatan DWG AutoCAD
| Google Drive | DOWNLOAD[1.90MB] |
| Mediafire | DOWNLOAD[1.90MB] |
Password rar: www.asdar.id
Catatan penting: Ketika menemukan file winrar tidak bisa di extract atau corrupt, maka solusinya adalah dengan mengupdate aplikasi winrar di komputer anda ke versi yang baru, download winrar terbaru disini.
Jika ingin mencopy artikel ini, mohon cantumkan juga sumbernya karena saya melihat ada blog yang copas tidak menyertakan sumbernya. Atau jika tidak, tulislah dengan bahasa masing-masing. Hargailah setiap karya dan usaha orang lain.
Sekian postingan singkat kali ini mengenai Gambar Detail Potongan Bantalan Pot Jembatan DWG AutoCAD, semoga bisa bermanfaat untuk yang lagi mengerjakan tugas kuliah, untuk referensi mengerjakan project atau sekedar menjadikan koleksi referensi. Jangan lupa untuk selalu berbagi satu kebaikan dengan cara share atau bagikan artikel ini ke teman-teman di sosial media, cukup dengan klik tombol SHARE disitus ini, terimakasih!


















